El bloque Loop es un contenedor que ejecuta bloques repetidamente. Itera sobre colecciones, repite operaciones un número fijo de veces o continúa mientras se cumpla una condición.
Los bloques Loop son nodos contenedores que albergan otros bloques dentro de ellos. Los bloques contenidos se ejecutan múltiples veces según tu configuración.
Opciones de configuración
Tipo de bucle
Elige entre cuatro tipos de bucles:
Bucle For (Iteraciones) - Un bucle numérico que se ejecuta un número fijo de veces:

Úsalo cuando necesites repetir una operación un número específico de veces.
Example: Run 5 times
- Iteration 1
- Iteration 2
- Iteration 3
- Iteration 4
- Iteration 5Bucle ForEach (Colección) - Un bucle basado en colecciones que itera sobre cada elemento en un array u objeto:

Úsalo cuando necesites procesar una colección de elementos.
Example: Process ["apple", "banana", "orange"]
- Iteration 1: Process "apple"
- Iteration 2: Process "banana"
- Iteration 3: Process "orange"Bucle While (Basado en condición) - Continúa ejecutándose mientras una condición se evalúe como verdadera:

Úsalo cuando necesites repetir hasta que se cumpla una condición específica. La condición se verifica antes de cada iteración.
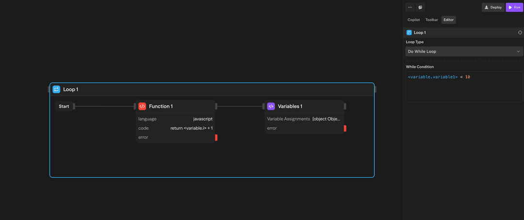
Example: While {"<variable.i>"} < 10
- Check condition → Execute if true
- Inside loop: Increment {"<variable.i>"}
- Inside loop: Variables assigns i = {"<variable.i>"} + 1
- Check condition → Execute if true
- Check condition → Exit if falseBucle Do-While (Basado en condición) - Se ejecuta al menos una vez, luego continúa mientras una condición sea verdadera:

Úsalo cuando necesites ejecutar al menos una vez, luego repetir hasta que se cumpla una condición. La condición se verifica después de cada iteración.
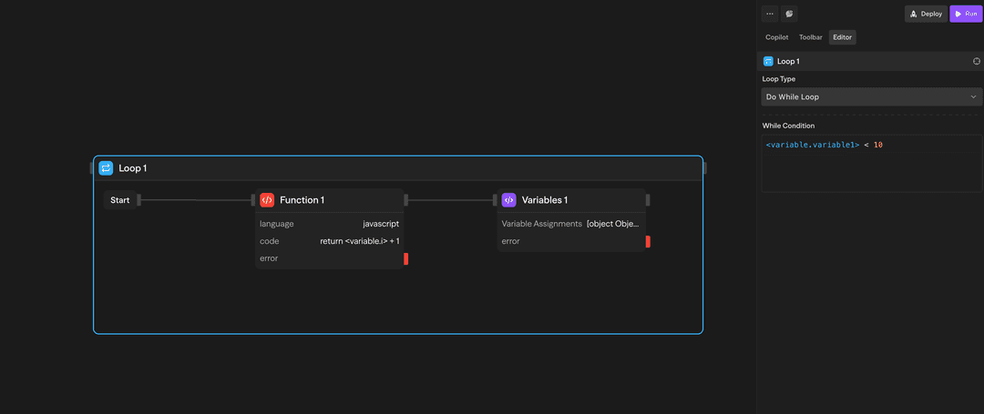
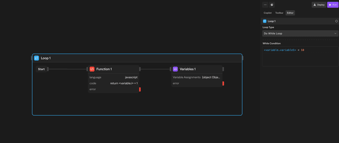
Example: Do-while {"<variable.i>"} < 10
- Execute blocks
- Inside loop: Increment {"<variable.i>"}
- Inside loop: Variables assigns i = {"<variable.i>"} + 1
- Check condition → Continue if true
- Check condition → Exit if falseCómo usar bucles
Creando un bucle
- Arrastra un bloque de Bucle desde la barra de herramientas a tu lienzo
- Configura el tipo de bucle y los parámetros
- Arrastra otros bloques dentro del contenedor del bucle
- Conecta los bloques según sea necesario
Accediendo a los resultados
Después de que un bucle se completa, puedes acceder a los resultados agregados:
- loop.results: Array de resultados de todas las iteraciones del bucle
Ejemplos de casos de uso
Procesamiento de resultados de API - Bucle ForEach procesa registros de clientes desde una API
// Procesar cada cliente en la respuesta de la API
forEach(response.customers, (customer) => {
// Verificar estado de la cuenta
if (customer.status === 'active') {
// Enviar correo electrónico de bienvenida
sendEmail(customer.email, 'Bienvenido a nuestro servicio');
}
});Generación iterativa de contenido - Bucle For genera múltiples variaciones de contenido
// Generar 3 variaciones de contenido
for (let i = 0; i < 3; i++) {
// Crear variación con diferentes tonos
const variation = generateContent({
topic: 'beneficios del producto',
tone: ['profesional', 'casual', 'entusiasta'][i]
});
// Guardar variación
variations.push(variation);
}Contador con bucle While - Bucle While procesa elementos con contador
// Procesar elementos mientras haya disponibles
let count = 0;
while (count < items.length) {
// Procesar elemento actual
processItem(items[count]);
// Incrementar contador
count++;
}Características avanzadas
Limitaciones
Los bloques contenedores (Bucles y Paralelos) admiten anidamiento. Puedes colocar bucles dentro de bucles, paralelos dentro de bucles, y cualquier combinación de bloques contenedores para construir flujos de trabajo multidimensionales complejos.
Los bucles se ejecutan secuencialmente, no en paralelo. Si necesitas ejecución concurrente, usa el bloque Paralelo en su lugar.
Entradas y salidas
Tipo de bucle: Elige entre 'for', 'forEach', 'while', o 'doWhile'
Iteraciones: Número de veces a ejecutar (bucles for)
Colección: Array u objeto sobre el que iterar (bucles forEach)
Condición: Expresión booleana a evaluar (bucles while/do-while)
loop.currentItem: Elemento actual siendo procesado
loop.index: Número de iteración actual (base 0)
loop.items: Colección completa (bucles forEach)
loop.results: Array de todos los resultados de iteración
Estructura: Los resultados mantienen el orden de iteración
Acceso: Disponible en bloques después del bucle
Mejores prácticas
- Establece límites razonables: Mantén el número de iteraciones en un nivel razonable para evitar tiempos de ejecución prolongados
- Usa ForEach para colecciones: Cuando proceses arrays u objetos, utiliza bucles ForEach en lugar de bucles For
- Maneja los errores con elegancia: Considera añadir manejo de errores dentro de los bucles para flujos de trabajo robustos
Entradas y salidas
Tipo de bucle: elige entre 'for', 'forEach', 'while' o 'doWhile'
Iteraciones: número de veces a ejecutar (bucles for)
Colección: array u objeto sobre el que iterar (bucles forEach)
Condición: expresión booleana a evaluar (bucles while/do-while)
Disponible dentro del bucle únicamente:
<loop.index>: número de iteración actual (basado en 0)
<loop.currentItem>: elemento actual siendo procesado (solo forEach)
<loop.items>: colección completa (solo forEach)
<blockname.results>: array de todos los resultados de iteración (accedido mediante el nombre del bloque)
Estructura: los resultados mantienen el orden de iteración
Acceso: disponible en bloques después de que el bucle se complete
Buenas prácticas
- Establece límites razonables: mantén los conteos de iteración razonables para evitar tiempos de ejecución largos
- Usa ForEach para colecciones: cuando proceses arrays u objetos, usa ForEach en lugar de bucles For
- Maneja errores con elegancia: considera añadir manejo de errores dentro de los bucles para flujos de trabajo robustos