ループブロックはブロックを繰り返し実行するコンテナです。コレクションを反復処理したり、固定回数の操作を繰り返したり、条件が満たされている間継続したりすることができます。
ループブロックは内部に他のブロックを保持するコンテナノードです。含まれるブロックは設定に基づいて複数回実行されます。
設定オプション
ループタイプ
4種類のループから選択できます:
For ループ(反復回数) - 固定回数実行する数値ループ:

特定の回数だけ操作を繰り返す必要がある場合に使用します。
Example: Run 5 times
- Iteration 1
- Iteration 2
- Iteration 3
- Iteration 4
- Iteration 5ForEach ループ(コレクション) - 配列やオブジェクト内の各アイテムを反復処理するコレクションベースのループ:

アイテムのコレクションを処理する必要がある場合に使用します。
Example: Process ["apple", "banana", "orange"]
- Iteration 1: Process "apple"
- Iteration 2: Process "banana"
- Iteration 3: Process "orange"While ループ(条件ベース) - 条件が真と評価される間、実行を継続します:

特定の条件が満たされるまでループする必要がある場合に使用します。条件は各反復の前にチェックされます。
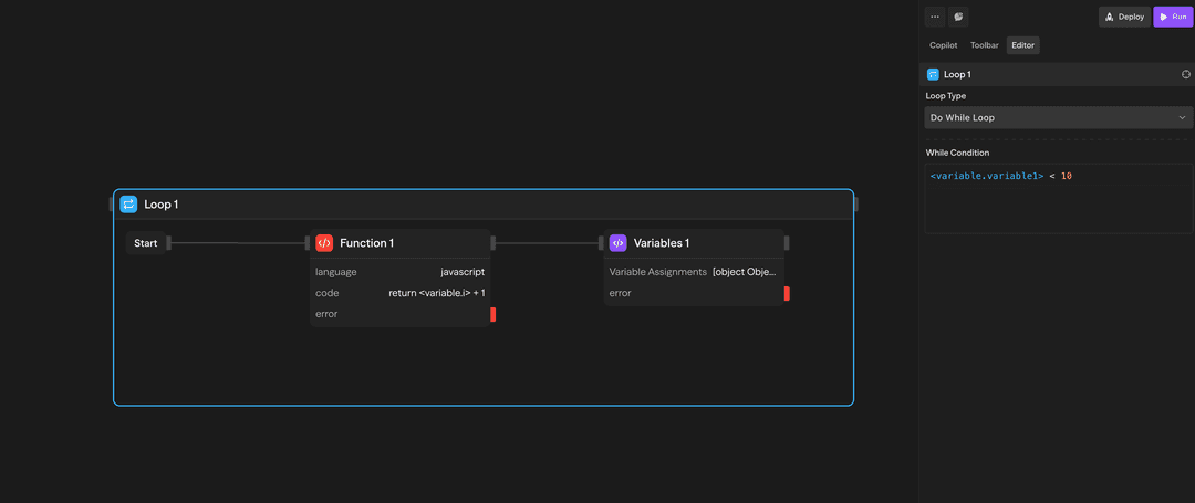
Example: While {"<variable.i>"} < 10
- Check condition → Execute if true
- Inside loop: Increment {"<variable.i>"}
- Inside loop: Variables assigns i = {"<variable.i>"} + 1
- Check condition → Execute if true
- Check condition → Exit if falseDo-While ループ(条件ベース) - 少なくとも1回実行し、その後条件が真である間継続します:

少なくとも1回実行し、その後条件が満たされるまでループする必要がある場合に使用します。条件は各反復の後にチェックされます。
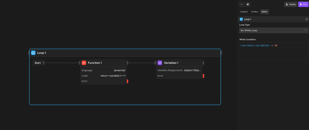
Example: Do-while {"<variable.i>"} < 10
- Execute blocks
- Inside loop: Increment {"<variable.i>"}
- Inside loop: Variables assigns i = {"<variable.i>"} + 1
- Check condition → Continue if true
- Check condition → Exit if false少なくとも1回実行し、その後条件が満たされるまでループする必要がある場合に使用します。条件は各反復の後にチェックされます。
Example: Do-While Loop
- Execute first iteration
- Check condition → Continue if true
- Check condition → Exit if falseループの使い方
ループの作成
- ツールバーからループブロックをキャンバスにドラッグします
- ループタイプとパラメータを設定します
- 他のブロックをループコンテナ内にドラッグします
- 必要に応じてブロックを接続します
結果へのアクセス
ループが完了すると、集計された結果にアクセスできます:
- loop.results: すべてのループ反復からの結果の配列
使用例
API結果の処理 - ForEachループでAPIから取得した顧客レコードを処理
// API結果を反復処理
forEach(customerRecord in apiResponse.data) {
// 各顧客レコードを処理
processCustomer(customerRecord);
// 必要に応じてデータベースを更新
updateDatabase(customerRecord.id, { processed: true });
}反復的なコンテンツ生成 - Forループで複数のコンテンツバリエーションを生成
// 5つのコンテンツバリエーションを生成
for (let i = 0; i < 5; i++) {
// 各バリエーションに異なるトーンを使用
const tone = tones[i];
// AIを使用してコンテンツを生成
const content = generateContent(prompt, { tone: tone });
// 結果を保存
variations.push(content);
}Whileループによるカウンター - Whileループでカウンターを使用してアイテムを処理
// カウンターを初期化
let counter = 0;
// 条件が満たされるまで処理を続ける
while (counter < items.length && !foundTarget) {
// 現在のアイテムを処理
const result = processItem(items[counter]);
// 目標が見つかったかチェック
if (result.isTarget) {
foundTarget = true;
}
// カウンターを増加
counter++;
}高度な機能
制限事項
コンテナブロック(ループと並列)は互いに入れ子にすることができません。つまり:
- ループブロックを別のループブロック内に配置することはできません
- 並列ブロックをループブロック内に配置することはできません
- どのコンテナブロックも別のコンテナブロック内に配置することはできません
多次元反復が必要な場合は、順次ループを使用するか、データを段階的に処理するようにワークフローを再構成することを検討してください。
ループは並列ではなく順次実行されます。同時実行が必要な場合は、代わりに並列ブロックを使用してください。
入力と出力
ループタイプ:'for'、'forEach'、'while'、または'doWhile'から選択
反復回数:実行する回数(forループ)
コレクション:反復処理する配列またはオブジェクト(forEachループ)
条件:評価するブール式(while/do-whileループ)
loop.currentItem:現在処理中のアイテム
loop.index:現在の反復番号(0ベース)
loop.items:完全なコレクション(forEachループ)
loop.results:すべての反復結果の配列
構造:結果は反復順序を維持
アクセス:ループ後のブロックで利用可能