Der Schleifenblock ist ein Container, der Blöcke wiederholt ausführt. Iteriere über Sammlungen, wiederhole Operationen eine festgelegte Anzahl von Malen oder fahre fort, solange eine Bedingung erfüllt ist.
Schleifenblöcke sind Container-Knoten, die andere Blöcke in sich enthalten. Die enthaltenen Blöcke werden mehrfach ausgeführt, basierend auf deiner Konfiguration.
Konfigurationsoptionen
Schleifentyp
Wähle zwischen vier Arten von Schleifen:
For-Schleife (Iterationen) - Eine numerische Schleife, die eine festgelegte Anzahl von Malen ausgeführt wird:

Verwende diese, wenn du eine Operation eine bestimmte Anzahl von Malen wiederholen musst.
Example: Run 5 times
- Iteration 1
- Iteration 2
- Iteration 3
- Iteration 4
- Iteration 5ForEach-Schleife (Sammlung) - Eine sammlungsbasierte Schleife, die über jedes Element in einem Array oder Objekt iteriert:

Verwende diese, wenn du eine Sammlung von Elementen verarbeiten musst.
Example: Process ["apple", "banana", "orange"]
- Iteration 1: Process "apple"
- Iteration 2: Process "banana"
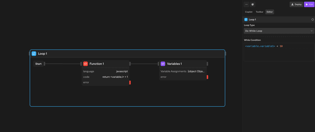
- Iteration 3: Process "orange"While-Schleife (Bedingungsbasiert) - Wird ausgeführt, solange eine Bedingung als wahr ausgewertet wird:

Verwende diese, wenn du eine Schleife benötigst, die läuft, bis eine bestimmte Bedingung erfüllt ist. Die Bedingung wird vor jeder Iteration überprüft.
Example: While {"<variable.i>"} < 10
- Check condition → Execute if true
- Inside loop: Increment {"<variable.i>"}
- Inside loop: Variables assigns i = {"<variable.i>"} + 1
- Check condition → Execute if true
- Check condition → Exit if falseDo-While-Schleife (Bedingungsbasiert) - Wird mindestens einmal ausgeführt und dann fortgesetzt, solange eine Bedingung wahr ist:

Verwende diese, wenn du eine Operation mindestens einmal ausführen musst und dann die Schleife fortsetzen willst, bis eine Bedingung erfüllt ist. Die Bedingung wird nach jeder Iteration überprüft.
Example: Do-while {"<variable.i>"} < 10
- Execute blocks
- Inside loop: Increment {"<variable.i>"}
- Inside loop: Variables assigns i = {"<variable.i>"} + 1
- Check condition → Continue if true
- Check condition → Exit if falseWie man Schleifen verwendet
Eine Schleife erstellen
- Ziehe einen Schleifenblock aus der Werkzeugleiste auf deine Leinwand
- Konfiguriere den Schleifentyp und die Parameter
- Ziehe andere Blöcke in den Schleifencontainer
- Verbinde die Blöcke nach Bedarf
Auf Ergebnisse zugreifen
Nach Abschluss einer Schleife kannst du auf aggregierte Ergebnisse zugreifen:
- loop.results: Array mit Ergebnissen aller Schleifendurchläufe
Beispielanwendungsfälle
Verarbeitung von API-Ergebnissen - ForEach-Schleife verarbeitet Kundendatensätze aus einer API
// Beispiel: ForEach-Schleife für API-Ergebnisse
const customers = await api.getCustomers();
loop.forEach(customers, (customer) => {
// Verarbeite jeden Kunden
if (customer.status === 'active') {
sendEmail(customer.email, 'Sonderangebot');
}
});Iterative Inhaltsgenerierung - For-Schleife generiert mehrere Inhaltsvariationen
// Beispiel: For-Schleife für Inhaltsgenerierung
const variations = [];
loop.for(5, (i) => {
// Generiere 5 verschiedene Variationen
const content = ai.generateContent({
prompt: `Variation ${i+1} für Produktbeschreibung`,
temperature: 0.7 + (i * 0.1)
});
variations.push(content);
});Zähler mit While-Schleife - While-Schleife verarbeitet Elemente mit Zähler
// Beispiel: While-Schleife mit Zähler
let counter = 0;
let processedItems = 0;
loop.while(() => counter < items.length, () => {
if (items[counter].isValid) {
processItem(items[counter]);
processedItems++;
}
counter++;
});
console.log(`${processedItems} gültige Elemente verarbeitet`);Erweiterte Funktionen
Einschränkungen
Container-Blöcke (Schleifen und Parallele) unterstützen Verschachtelung. Du kannst Schleifen in Schleifen, Parallele in Schleifen und jede Kombination von Container-Blöcken platzieren, um komplexe mehrdimensionale Workflows zu erstellen.
Schleifen werden sequentiell ausgeführt, nicht parallel. Wenn du eine gleichzeitige Ausführung benötigst, verwende stattdessen den Parallel-Block.
Eingaben und Ausgaben
Schleifentyp: Wähle zwischen 'for', 'forEach', 'while' oder 'doWhile'
Iterationen: Anzahl der Ausführungen (für for-Schleifen)
Sammlung: Array oder Objekt zum Durchlaufen (für forEach-Schleifen)
Bedingung: Boolescher Ausdruck zur Auswertung (für while/do-while-Schleifen)
loop.currentItem: Aktuell verarbeitetes Element
loop.index: Aktuelle Iterationsnummer (0-basiert)
loop.items: Vollständige Sammlung (für forEach-Schleifen)
loop.results: Array aller Iterationsergebnisse
Struktur: Ergebnisse behalten die Iterationsreihenfolge bei
Zugriff: Verfügbar in Blöcken nach der Schleife
Bewährte Praktiken
- Setzen Sie vernünftige Grenzen: Halten Sie die Anzahl der Iterationen in einem vernünftigen Rahmen, um lange Ausführungszeiten zu vermeiden
- Verwenden Sie ForEach für Sammlungen: Verwenden Sie beim Verarbeiten von Arrays oder Objekten ForEach anstelle von For-Schleifen
- Behandeln Sie Fehler elegant: Erwägen Sie, Fehlerbehandlung innerhalb von Schleifen hinzuzufügen, um robuste Workflows zu gewährleisten
Eingaben und Ausgaben
Schleifentyp: Wählen Sie zwischen 'for', 'forEach', 'while' oder 'doWhile'
Iterationen: Anzahl der Ausführungen (für for-Schleifen)
Sammlung: Array oder Objekt zum Durchlaufen (für forEach-Schleifen)
Bedingung: Boolescher Ausdruck zur Auswertung (für while/do-while-Schleifen)
Verfügbar innerhalb der Schleife:
<loop.index>: Aktuelle Iterationsnummer (0-basiert)
<loop.currentItem>: Aktuell verarbeitetes Element (nur forEach)
<loop.items>: Vollständige Sammlung (nur forEach)
<blockname.results>: Array aller Iterationsergebnisse (Zugriff über Blocknamen)
Struktur: Ergebnisse behalten die Iterationsreihenfolge bei
Zugriff: Verfügbar in Blöcken nach Abschluss der Schleife
Best Practices
- Setzen Sie vernünftige Grenzen: Halten Sie die Iterationsanzahl angemessen, um lange Ausführungszeiten zu vermeiden
- Verwenden Sie ForEach für Sammlungen: Verwenden Sie beim Verarbeiten von Arrays oder Objekten ForEach anstelle von For-Schleifen
- Behandeln Sie Fehler elegant: Erwägen Sie, Fehlerbehandlung innerhalb von Schleifen hinzuzufügen, um robuste Workflows zu gewährleisten